聊城维恩科技有限公司因生产过程会产生磷化废水。应环保要求,需要对磷化废水进行治理。大发购彩大厅~welcome接到咨询后,及时对项目的废水进行小试实验,并在短时间内完成施工调试,让项目稳定运行。
1.磷化废水进水水质
| 项目 | 含锌 | 总磷 | SS | pH |
| 含量(mg/L) | ≤100 | <400 | <400 | 1.5 |
2. 磷化废水 排放要求
| 项目 | 总锌 | 总磷 | SS | pH |
| 含量(mg/L) | <1 | <2 | <20 | 6.5-9 |
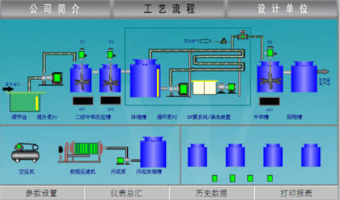
3.磷化废水工艺选择
水清-DFS系统有较大的灵活性,可以适应废水水质、水量的变化,能保证系统稳定达标运行。
更多重金属废水处理案例,欢迎咨询400-128-6288。大发购彩大厅~welcome专业团队为您提供性价比更优的方案。
大发购彩大厅~welcome在三废处理方面的专注性和客户至上的服务理念非常契合我公司的需要,我们公司对环保是非常重视的,对我们的服务商要求也是非常严格的。大发购彩大厅~welcome自12年合作以来,对我们的环保工作一直尽心尽责,我们非常感谢。
大发购彩大厅~welcome的专注和用心服务打动了我们,工程从设计、安装调试和售后,每一步都考虑精细、力求完好。合作从水处理到污泥干化,从未让我们失望。专注品质,值得信赖!
大发购彩大厅~welcome的污泥干化设备帮助我们将污泥量减少了2/3以上,节省了大量的危废处置费用。大发购彩大厅~welcome的产品服务模式也非常适合我公司,公司设备质量好,服务也好,选择大发购彩大厅~welcome,我们很满意。
大发购彩大厅~welcome成立于2005年。自成立以来,公司坚持以技术为核心,致力于制造业所产生的工业废水的浓缩减量化处理和零排放,及相关环保设备及药剂的开发与制造,为客户提供技术咨询、方案设计、工程施工和运营管理等服务。拥有30余项发明专利和著作权认证证书,被评为“国家高新技术企业”和“专精特新企业”。
我们以“工业废水浓缩减量、蒸发结晶和零排放”为主要方向;以工程设备化为目标进行逐步改进、完善;以设备制作、药剂研发与生产等满足客户需求为增效。公司自主研发的低温蒸发器突破了“零排放”蒸发结晶的瓶颈,为企业降低了高难废水的处理成本,同时对有价值的浓缩母液实现了回收再利用。目前在金刚线生产、磁性材料生产、精密金属制造等行业均应用广泛,以其良好的处理效果和运行的稳定性以及低能耗得到了广大客户的认可和好评。
公司拥有2000平的加工车间,配套3套行吊及多种加工设备,拥有2个现代化的实验室,自有研发和技术工程师团队,保障货期供应和废水处理效果。
咨询热线:13165068628
传真号码:0532-82529808
微信咨询:13165068628
邮箱:qdsqmh@163.com
地址:青岛市即墨区马山龙海工业园6号
咨询热线
13165068628返回顶部