新闻资讯

含氟废液处理工艺定制

作者: 小清 编辑: 小清 来源: 大发购彩大厅~welcome 发布日期: 2020.04.30
信息摘要:
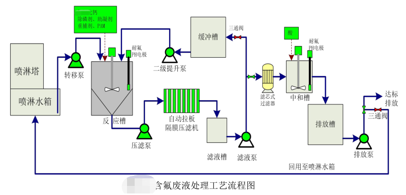
在有机玻璃制造过程中,会引入含氟废气污染物。车间含氟气体经喷淋净化后形成了含氟废液,其中含有大量的氟化物、总磷及重金属。首先将定期更换的废液…

在有机玻璃制造过程中,会引入含氟废气污染物。车间含氟气体经喷淋净化后形成了含氟废液,其中含有大量的 氟化物、总磷及重金属。

首先将定期更换的废液由转移泵转移至反应沉淀槽进行暂存,达到一定液位后停止转移。在合适的时间,对反应沉淀槽内的含氟废液进行处理。由于氟化物及总磷含量较高,需要采取两级反应的方式。一级反应过程中根据设定好的程序依次投加氢氧化钙、除磷剂、助凝剂和混凝剂,反应后经沉淀压滤,滤液进入缓冲槽。

含氟废液处理工艺流程图

当废液全部转移至缓冲槽后,完成一级处理,同时可以在适当时间开始启动二级处理工序。首先二级提升泵将废液提升至反应槽后,根据设定好的程序,完成加药反应,形成沉淀。滤液进入滤液槽由滤液泵经滤芯式过滤器过滤后进入中和槽,在中和槽内加酸将pH回调至6.5~9.5,然后排入排放槽。排放槽内的废水经检测合格后达标排放或回用至喷淋水箱进行再次利用。压滤机脱水后的泥饼做为危废委外处置。

更多含氟废液处理工艺定制服务,详询青岛大发购彩大厅~welcome400-128-6288,15年专业团队竭诚为您服务!

选择我们的理由 / reason
低温蒸发器项目现场
1、专一,更专注
专注工业废水处理18年
1000+工程案例
为客户提供废液浓缩减量、蒸发结晶和零排放的整体解决方案及服务
大发购彩大厅~welcome
2、用心,更放心
以“超越客户想象”为服务理念,1小时内答复,24小时内到达现场。
好评如潮,老客户续购和转介绍占比80%,100%收回质保金。
低温蒸发器项目现场
3、慎重,更稳重
新项目:实验室实验-现场小试装置-中试运行-工程方案制定;
改造项目:现有工艺、数据分析-实验室-现场小试运行-工程方案制定。
高盐废水实验室蒸发前后对比
4、省钱,更省心
独立APP监管运营数据,异常情况提前预警,减少现场人员配置负担。
水清云端APP数据实时监控
5、有样板,更靠谱
成功处理工业废水包括:高盐废水、化学镍废液、切削液废液、乳化液废水、酸洗废水、磷化废水、RO浓缩母液、MVR母液、各类电镀废水、化学镀废水等;
行业遍布金刚线生产、磁性材料生产、精密金属制造、电子、线路板、芯片连接器、集成电路、汽车、集装箱、稀土等。欢迎现场参观考察。
客户见证 / witness
青岛安普泰科电子有限公司

青岛安普泰科电子有限公司

大发购彩大厅~welcome在三废处理方面的专注性和客户至上的服务理念非常契合我公司的需要,我们公司对环保是非常重视的,对我们的服务商要求也是非常严格的。大发购彩大厅~welcome自12年合作以来,对我们的环保工作一直尽心尽责,我们非常感谢。

青岛中集集装箱制造有限公司

青岛中集集装箱制造有限公司

大发购彩大厅~welcome的专注和用心服务打动了我们,工程从设计、安装调试和售后,每一步都考虑精细、力求完好。合作从水处理到污泥干化,从未让我们失望。专注品质,值得信赖!

青岛高丽钢线有限公司

青岛高丽钢线有限公司

大发购彩大厅~welcome的污泥干化设备帮助我们将污泥量减少了2/3以上,节省了大量的危废处置费用。大发购彩大厅~welcome的产品服务模式也非常适合我公司,公司设备质量好,服务也好,选择大发购彩大厅~welcome,我们很满意。

关于大发购彩大厅~welcome / About us

大发购彩大厅~welcome

大发购彩大厅~welcome成立于2005年。自成立以来,公司坚持以技术为核心,致力于制造业所产生的工业废水的浓缩减量化处理和零排放,及相关环保设备及药剂的开发与制造,为客户提供技术咨询、方案设计、工程施工和运营管理等服务。拥有30余项发明专利和著作权认证证书,被评为“国家高新技术企业”和“专精特新企业”。

我们以“工业废水浓缩减量、蒸发结晶和零排放”为主要方向;以工程设备化为目标进行逐步改进、完善;以设备制作、药剂研发与生产等满足客户需求为增效。公司自主研发的低温蒸发器突破了“零排放”蒸发结晶的瓶颈,为企业降低了高难废水的处理成本,同时对有价值的浓缩母液实现了回收再利用。目前在金刚线生产、磁性材料生产、精密金属制造等行业均应用广泛,以其良好的处理效果和运行的稳定性以及低能耗得到了广大客户的认可和好评。

公司拥有2000平的加工车间,配套3套行吊及多种加工设备,拥有2个现代化的实验室,自有研发和技术工程师团队,保障货期供应和废水处理效果。


联系我们 / Contact us

咨询热线:13165068628

传真号码:0532-82529808

微信咨询:13165068628

邮箱:qdsqmh@163.com

地址:青岛市即墨区马山龙海工业园6号

公司地图

【相关推荐】
推荐资讯
低温蒸发器处理含重金属废水:原理、优势及落地关键

低温蒸发器处理含重金属废水:原理、优势及落地关键

对于电镀、电子、机械制造等行业而言,含重金属废水(如化学镍废水、锌镍合金废水、含铜废水)是环保合规的“紧箍咒”——传统化学沉淀法产生大量危废污泥,膜处理易堵塞且成本高,焚烧法又存在二次污染风险。此时,很多企业会问:低温蒸发器能处理含重金属废水吗?答案是肯定的,但需深入理解其原理、优势及落地要点......
2025-12-18
低温蒸发废水处理设备原理深度解析:为什么它能破解企业高浓度废液处理难题?

低温蒸发废水处理设备原理深度解析:为什么它能破解企业高浓度废液处理难题?

对于电镀、化工、机械制造等企业来说,废液处理是个“两头难”的烫手山芋:传统委外处置每吨要花几千块,自建污水处理站又常因“结垢、不达标”反复整改。近年来,低温蒸发废水处理设备突然火了——它能把10吨废液浓缩成1吨,还能产出可回用的清水。但很多人疑惑:低温蒸发的原理到底是什么?它凭什么能比传统方法更......
2025-12-12
高盐废水处理用什么设备好?科学选型指南来了

高盐废水处理用什么设备好?科学选型指南来了

在化工、电镀、食品加工、医药等众多行业的生产过程中,高盐废水的排放是绕不开的环保难题。这类废水因含盐量高、成分复杂,若处理不当不仅会污染土壤和水源,还可能引发环保处罚,影响企业正常生产。那么,高盐废水处理用什么设备好?其实核心在于“按需选型”,结合水量、水质等关键因素精准匹配,才能实现高效、节......
2025-12-10

咨询热线

13165068628