大发购彩大厅~welcome

产品案例我们
重金属废水处理
含氟废液处理工艺流程案例

车间气体经喷淋净化后的废液,含有大量的氟化物、总磷及重金属。青岛大发购彩大厅~welcome受业主委托,为威海一家日资企业的含氟废液进行达标处理。该公司主要生产、销售高技能的光学玻璃材料,产品主要供应索尼、尼康等顶级电子制造商。

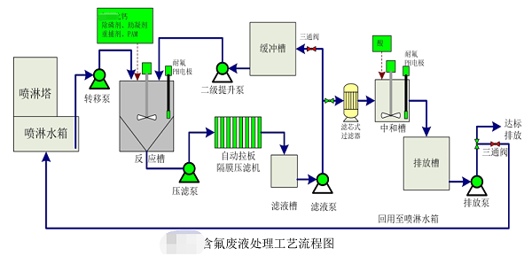
含氟废液处理工艺流程图如下:

含氟废液处理工艺流程图

首先将定期更换的废液由转移泵转移至反应沉淀槽进行暂存,达到一定液位后停止转移。在合适的时间,对反应沉淀槽内的含氟废液进行处理。由于氟化物及总磷含量较高,需要采取两级反应的方式。一级反应过程中根据设定好的程序一次投加合适浓度的钙盐、除磷剂、助凝剂、混凝剂和 重捕剂,反应后经沉淀压滤,滤液进入缓冲槽。

当废液全部转移至缓冲槽后,完成一级处理,同时可以在适当时间开始启动二级处理工序。首先二级提升泵将废液提升至反应槽后,根据设定好的程序,完成加药反应,形成沉淀。滤液进入铝业草由滤液经滤芯式过滤器过滤后进入中和槽,在中和槽内加酸将pH回调至6.5~9.5,然后排入排放槽。排放槽内的废水经检测合格后达标排放或回用至喷淋水箱进行再次利用。压滤机脱水后的泥饼做为危废委外处置。

该项目的实施为业主节省67%以上的处置费用。更多更省含氟废液含氟废水定制方案详询青岛大发购彩大厅~welcome400-128-6288,15年专业团队竭诚为您服务!



选择我们的理由 / reason

低温蒸发器项目现场

1、专一,更专注

专注工业废水处理18年
1000+工程案例
为客户提供低温蒸发设备和工业废水处理的整体解决方案及服务

大发购彩大厅~welcome

2、用心,更放心

以超出客户想象为服务目标,1小时内响应,24小时内到达现场。
好评如潮,老客户续购和转介绍占比80%,100%收回质保金。

低温蒸发器项目现场

3、慎重,更稳重

新项目:实验室实验-现场小试装置-中试运行-工程方案制定;
改造项目:现有工艺、数据分析-实验室-现场小试运行-工程方案制定。

高盐废水实验前后对比

4、省钱,更省心

独立APP监管运营数据,异常情况提前预警,减少现场人员配置负担。

水清云端独立app在线监控

5、有样板,更靠谱

成功处理工业废水包括:化学镍废水、切削液废液、酸洗废水、磷化废水、RO浓缩母液、MVR母液、各类电镀废水、化学镀废水等;
行业遍布金刚线生产、磁性材料生产、精密金属制造、电子、线路板、芯片连接器、集成电路、汽车零部件、集装箱、稀土等。欢迎现场考察参观。

客户见证 / witness
青岛安普泰科电子有限公司

青岛安普泰科电子有限公司

大发购彩大厅~welcome在工业废水处理方面的专注性和客户至上的服务理念非常契合我公司的需要,我们公司对环保是非常重视的,对我们的服务商要求也是非常严格的。大发购彩大厅~welcome自12年合作以来,对我们的环保工作一直尽心尽责,我们非常感谢。

青岛中集集装箱制造有限公司

青岛中集集装箱制造有限公司

大发购彩大厅~welcome的专注和用心服务打动了我们,工程从设计、安装调试和售后,每一步都考虑精细、力求完好。合作从水处理到污泥干化,从未让我们失望。专注品质,值得信赖!

青岛高丽钢线有限公司

青岛高丽钢线有限公司

大发购彩大厅~welcome的污泥干化设备帮助我们将污泥量减少了2/3以上,节省了大量的危废处置费用。大发购彩大厅~welcome的产品服务模式也非常适合我公司,公司设备质量好,服务也好,选择大发购彩大厅~welcome,我们很满意。

关于大发购彩大厅~welcome / About us

大发购彩大厅~welcome

大发购彩大厅~welcome成立于2005年。自成立以来,公司坚持以技术为核心,致力于制造业所产生的工业废水的浓缩减量化处理和零排放,及相关环保设备及药剂的开发与制造,为客户提供技术咨询、方案设计、工程施工和运营管理等服务。拥有20余项国家专利,2018年被评为“高新技术企业”。
我们以“工业废水浓缩减量和零排放”为主要方向;以工程设备化为目标进行逐步改进、完善;以设备制作、药剂研发与生产等满足客户需求的增效。我们和美国Duro-flow公司合作研发的“水清-dfs”系统是国家环保重点推广技术,已成熟应用于多个工程项目中。目前自主研发成功、正在开拓市场的污泥干化设备与技术是我们新的业务方向,该技术也被国家环保部以推广技术列入《国家先进污染防治技术目录(固体废物处理处置领域)》(2017年)。


联系我们 / Contact us

咨询热线:13165068628

传真号码:0532-82529808

微信咨询:13165068628

邮箱:qdsqmh@163.com

地址:青岛市即墨区马山龙海工业园6号

返回
列表
上一条

泰科电子有限公司电子连接件重金属废水处理-大发购彩大厅~welcome工程案例

下一条

青岛中集集装箱制造有限公司喷漆废水改造工程